Release 3.1 Notes
Major new features & enhancements:
Wi-Fi
Added support for external captive portals using UAM-based authentication.

Enhanced roaming with 802.11r OKC and WPA3-Enterprise compatibility, ensuring seamless and secure connectivity for users as they move across access points, even in high-demand enterprise environments.
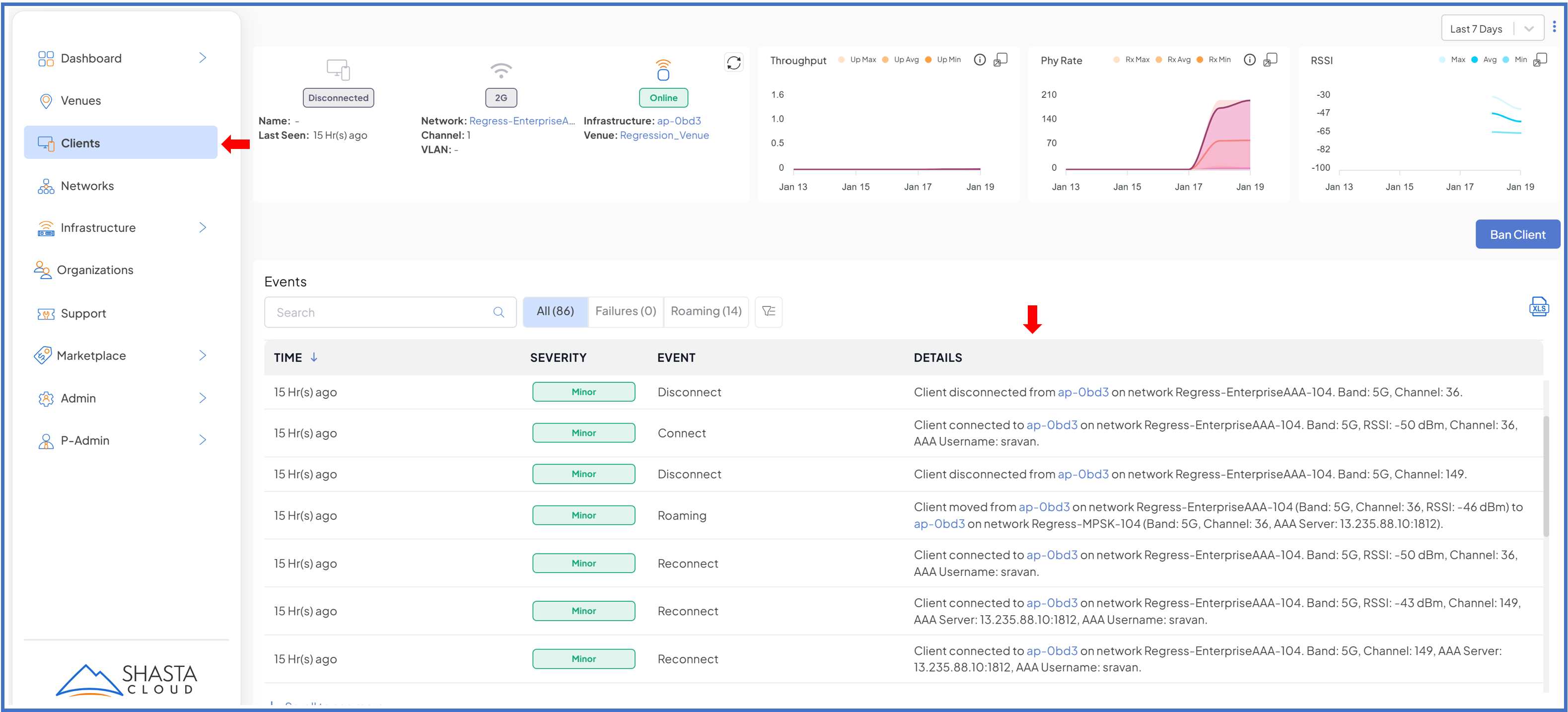
AAA response details, including User-Name and Reply messages, are now captured in the events timeline, providing insights for troubleshooting authentication issues and improving network security monitoring.

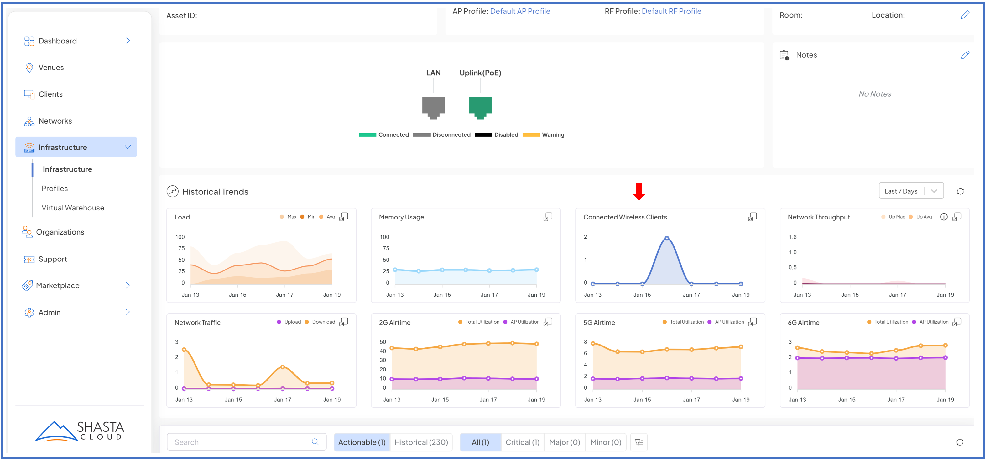
Introduced per-band channel utilization reports for better network insights.

Added advanced Wi-Fi settings, including ATF, PMF, and Idle Client configurations, enabling fine-tuned network optimization, enhanced security, and better resource management for improved overall performance and user experience.

Switching
Introduced an enhanced switch port list table view (Port Statistics) for comprehensive port monitoring and management.
- Key columns (selectable) like Status, Speed, PoE, VLANs, Traffic metrics, Errors, Drops provide real-time insights into port activity and performance. Detailed metrics enable precise troubleshooting and network optimization.
- The port statistics can be viewed for the previous 5 Minutes, 30 Minutes, 1 Hour, 24 hours, selectable from the table view
- Quick filters to monitor connected ports, PoE ports and ports having errors.
- Ability to configure a meaningful name/description to the port, statistics to per port, alongside the Overview and Config


Per-switch/port profile configuration overrides, added with the ability to override VLAN configuration directly on switch ports.

Introduced support for Dynamic LAG (based on IEEE 802.3 ad, LACP)

- Each LAG can be additionally configured for its members VLAN, and its related settings.

Introduced ability to configure and manage LLDP per port, via the switch profile, and as well as the ability to override settings at per infrastructure level. Introduced support for Dynamic LAG (based on IEEE 802.3 ad, LACP)

Platform
Introduced Virtual Warehouse for managing staged infrastructure inventory.

Added Bulk Infrastructure Move and Bulk Notification Acknowledgment capabilities. Upon acknowledge of selected notifications, they get moved to historical section.

Enabled infrastructure management with options to Enable or Disable hardware (e.g., spare hardware). Upon delete of Infrastructure in Bulk, user is presented with an option to also move it to Virtual Warehouse or delete it, prompting a confirmation dialog.


Added Min/Max/Avg smoke trail visualizations for selected reports, including Traffic Throughput, Client RSSI/Phy, and Infrastructure CPU.

Default profiles are now editable and can be renamed.

NMS Integration
Streaming of switch port and Access Point port statistics

Enabled support for real time port status events, that can be optionally enabled if there is a support provided by any infrastructure on a venue.

New Hardware
ECS-2100-28P/PP (entry level switches, reliable and quieter with fan less design)

- ECS-2100-28P - 4 x 1G SFP uplink ports and 24 x 1GbE PoE+ ports with up to 200W PoE budget, delivering up to 30 Watts of power to attached devices, such as VoIP phones, wireless access points, and surveillance cameras.
- ECS-2100-28PP - 4 x 1G SFP uplink ports and 24 x 1GbE PoE+ ports with up to 370W PoE budget.
ECS-5520-18X (Aggregation Switch with 2 x 40G Uplinks)

- High-performance 10G Layer 2+/Lite L3 managed switch with 480 Gbps switching capacity, dual hot-swappable power supplies and 16 x 10GbE SFP+ ports with 2 x 40GbE QSFP+ uplinks
EAP-111 (cost effective variant of EAP-101)

Mobile app (iOS)
Added photo editing tools in the mobile app, allowing users to crop, rotate, and draw on images before uploading. A shortcut to add a floorplan on the venue overview screen is now available.

Ability to add simple passphrase networks through the mobile app

Introduced updated screens for displaying notifications about app updates and scheduled maintenance windows.

Web UI
Enhanced navigation model with an improved MSP Organization and Venue selector for a streamlined "drill-down" experience.

Added right-click support to "Open in new tab" for system links, enabling efficient navigation by accessing multiple screens or workflows simultaneously without losing the current context.
Revamped support tickets with new screens, MSP-level roll-ups, and dedicated tracking for feature requests.


Simplified "Add Organization" workflow with quick options to create customers, venues, and invite identities.

Fixed issues:
- Case #1148 - Resolved issue with using apostrophes in Identity Names.
- Case #1490 - Added support for exporting event log notifications.
- Case #1693 - Labelled SPARE/OFFLINE equipment to prevent alerts and notifications.
- Case #1694 - Improved visibility of port labels and descriptions on Ethernet switches.
- Case #1708 - Enhanced port statistics and troubleshooting information in Shasta UI for switches.
- Case #1714 - Added venue filter for infrastructure view within the same organization.
- Case #1737 - Introduced description column for networks.
- Case #1757 - Added bulk alarm acknowledgment feature.
- Case #1825 - Displayed client physical rate and channel width information.
- Case #1845 - Fixed issue where Garage AP did not broadcast until profiles were created and applied.
- Case #1899 - Added option to update venue details.
- Case #1917 - Corrected infrastructure count discrepancies.
- Case #1938 - Fixed missing port configuration pop-ups in Switch Profile.
- Case #1942 - Resolved issue with traffic not appearing on VLANs.
- Case #1949 - Added infrastructure port status in the UI.
- Case #1951 - Updated Web UI links to allow opening links in new tabs or windows.
- Case #1952 - Fixed issue with cursor randomly jumping to position 0 in the Support > Create Ticket > Description box.
- Case #1953 - Resolved AP power-on issue.
- Case #1975 - Fixed issue where networks were not applied to APs until rebooted.
- Case #2001 - Corrected venue timeline to only show events for the selected venue.
- Case #2004 - Made admin permissions mandatory for adding organizations.
- Case #2020 - Increased zoom capability for floor plans beyond 100%.
- Case #2064 - Investigated rogue AP detection issue with Garage AP1 and Garage AP4.
- Case #2103 - Fixed issue with rogue AP detection persisting after venue reorganization.
- Case #2104 - Resolved APs not responding after upgrade attempts.
- Case #2112 - Improved upgrade times for WF-186 units to align with WF-196 performance.
- Case #2119 - Corrected mismatch between AP Name and LLDP Name displayed in the UI.
- Case #2121 - Fixed odd value display in IP cell.
- Case #2311 - Resolved issue with EAP-111 not showing Wi-Fi networks.
- Case #2314 - Added support for ECS2100-28P switch.
- Case #2322 - Fixed devices incorrectly showing online status when offline.
- Addressed over 40+ internally identified issues.
Note: Certain issues may require a firmware update to the infrastructure for resolution. A notification email will be sent to the ticket creator once the issue is fully resolved, and all dependencies have been deployed.
Known issues and Limitations:
- Real-time port status events are currently unavailable on Edgecore switches.
Have feedback?
We encourage to use our support feature to provide feedback (enhancement & bugs).
Was this article helpful?
That’s Great!
Thank you for your feedback
Sorry! We couldn't be helpful
Thank you for your feedback
Feedback sent
We appreciate your effort and will try to fix the article