Release 1.5 notes
Major new features & enhancements:
New hardware support
The following new hardware variants are supported now with this release.
- WiFi -WF-660A (Outdoor, sectorized), WF-188 (Ceiling), WF-186H (Wall Plate), WF-186W (Wall Plate)
- Switches - ECS-4125 (8 port Multi-Gig PoE++), EPS-202 (48 port switch, 1Gb PoE++)
Infrastructure
- L2 switches (early access) - VLAN trunking, PoE management.
- Graphical view of Ports operational information.
- Wired ports (LAN) 802.1x with external AAA.
- Updated LAN port color coding.
- Ability to collect diagnostic information for the disconnected client devices is now possible.
- Ability to edit the nickname to a discovered client device.
Networks
- WPA3/SAE on all bands.
- Improved Traceroute options with progress bar and option for Reverse DNS lookup.
- MPSK/RADIUS - Custom Venue Location String.
- RRM - Excluded channels config for auto-channel, enable/disable RRM per band.
Quality & performance
- Faster dashboard login, Progress bar indicator for reboot/firmware update.
- 40+ bugs fixed from previous release.
Web UI Improvements
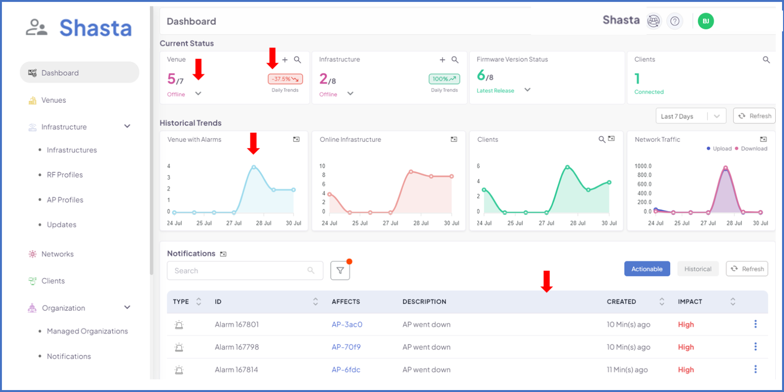
- Improved layout and representation with improved presentability of details in the Shasta dashboard.
- Notifications of alarms, tickets and other notifications are listed in the dashboard with ability to acknowledge any raised notification and archive it to historical to view later. Ability to filter the notifications based on the type and impact.
- Daily trend display for venue, infrastructure, count of active and historic alarms.
- One Click ticket creation on errors displayed in Web-UI.
- Filter, manage the list of operations.
- Table improvements for Device, Infrastructure, Venue, Support, Networks, Manage organization.
- Updated menu and submenu of Organization in the left pane.
- A progress bar is now displayed for those operations that takes more than a minute.
- Improved RBAC - new roles, global email ID’s.
- Built-in API guide.
Shasta Mobile App (limited access)
- Photo (2D) and LiDAR (3D) floor plan support.
- AP placement on 3D scans.
- Network activation, venue dashboard.

Marketplace
- Quotes can now be duplicated.
- Quotes can now be modified before they are approved.
- Emails and notification support on quote creation and updating during product line-item changes.
Multi-Tenancy / Role based access control
- A single identity can be now a part of multiple organizations.
- Refactored roles and identity permissions.
- Allow Organization admins to access the Swagger APIs through the WebUI.
Other Improvements
- Multi-zone time display supported on updates section.
Fixed issues:
- AP Profile does not set assigned VLAN - Case #334
EAP 104 - VLAN assignment not working as expected - Case #337
Different Options for Different Identities within an Organization - Case #354
Network Traffic Graph is Inaccurate - Case #275
Sorting ability of various columns under devices - Case #
Note: 40+ additional internal issues have been worked on as part of this release.
Known issues:
Wi-Fi Hand-offs are not graceful with MPSK and dynamic VLAN - Case #646
It should be possible to do UE troubleshooting for connected devices - Case #540
Occasionally unable to turn LEDs on (EAP102) - Internal Case #828
Have feedback?
We encourage to use our support feature to provide feedback (enhancements & bugs) by clicking on the Admin main menu on the left pane & navigating to “Support” sub-menu.
Was this article helpful?
That’s Great!
Thank you for your feedback
Sorry! We couldn't be helpful
Thank you for your feedback
Feedback sent
We appreciate your effort and will try to fix the article