Release 2.4 notes
Major new features & enhancements:
Wi-Fi
- MSP wide alarm dashboard, highlighting critical issues and enabling detailed drill-downs.

- Improved hierarchy navigation for Organization, Venues & Infrastructure.


- Bulk delete and Bulk move venue for infrastructure.

- Added XLS export capability for organization, venue and clients
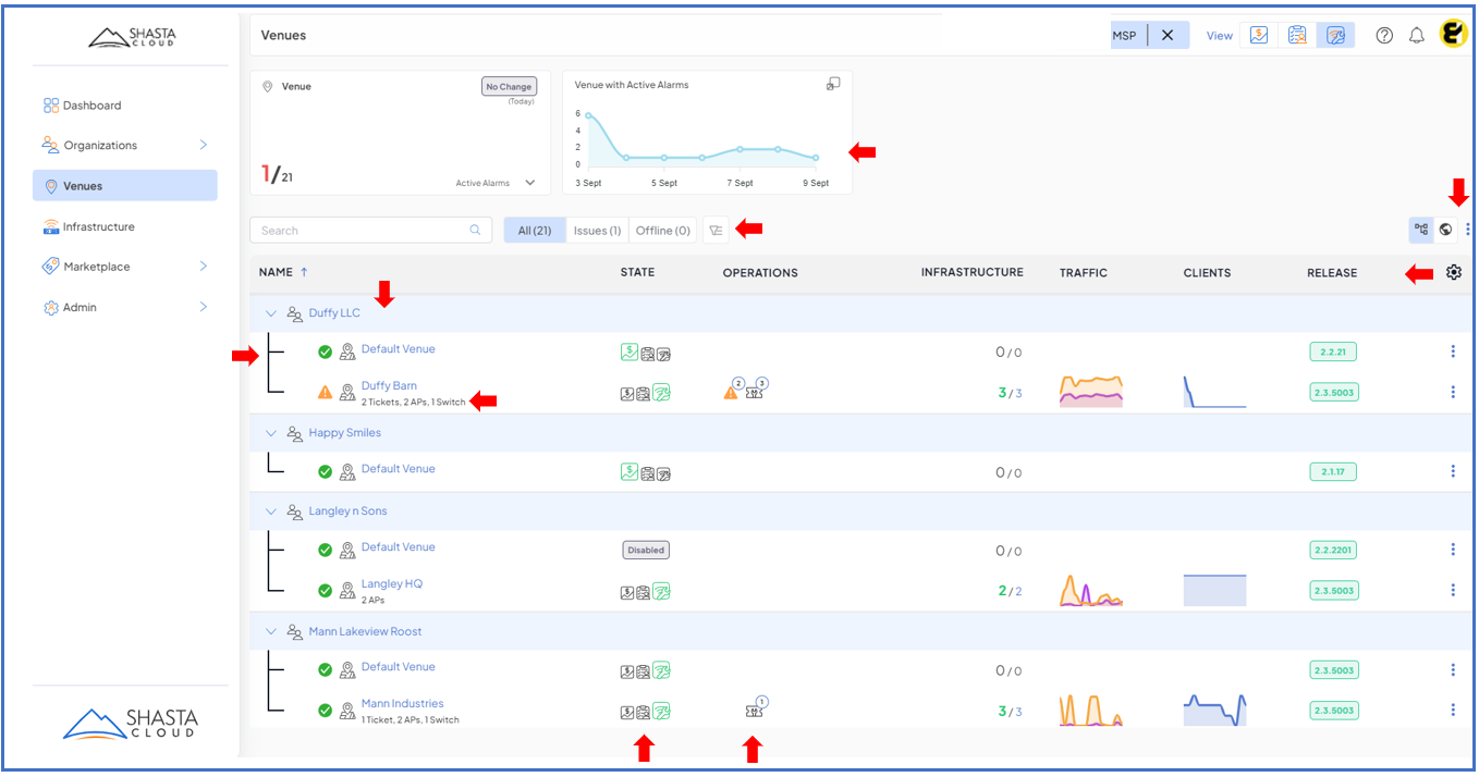
- Redesigned venue & infrastructure overview page.

NMS Integration
- RESTful API tokens for machine-2-machine access.
- Streaming performance statistics to external MQTT server.
- New venue level & Rogue AP alarms.
Infrastructure
- Switch profile - Jumbo Frames, NTP server settings and Port Mirroring.

- On-demand cable diagnostics (EdgeCore Switches).

Mobile App
- Capture Cable drops and Switch placement on floorplan.
- Ability to create and view support tickets on venue and infrastructure.

- Improved LiDAR scanning - support multi-phase scan (fragments).

Fixed issues:
- iOS seems to be having issues with WPA3 - Case #1383
- Apple Mobile Devices Disconnect When Roaming to AP1105 - Case #1399
- Infrastructure Duplicating in Venue - Case #1734
- AP Profile and RF Profiles are swapped in UI - Case #1733
- Addressed over 40+ internally identified issues.
Have feedback?
We encourage to use our support feature to provide feedback (enhancements & bugs).
Was this article helpful?
That’s Great!
Thank you for your feedback
Sorry! We couldn't be helpful
Thank you for your feedback
Feedback sent
We appreciate your effort and will try to fix the article